青麦学院、达内培训、麦子学院、优才学院、千峰教育(分析)
目前,就业压力和知识更新需求是众多大学生选择IT培训的主要原因。尽管我国高等院校每年都有大量的计算机专业学生毕业,但大多数都很难快速满足企业用人需求,这主要是因为学生在校园里很难获得实际的项目操作经验。因此,IT行业如今最普遍的问题就是,学历教育与企业实际需求相脱节的矛盾。IT工作培训成为了连接二者的重要桥梁和大学生“回炉”的首选。

一、课程分析
1、青麦学院
线上线下两种学习方式
1.1基地面授
地点:青麦大型互联网实训基地,现场接受导师的面授和项目实训辅导
1.2在线直播
通过LinkBox 2.0直播教学云平台,进行在线直播学习,和老师进行现场般的交互
2、达内培训
线上+线下结合的教学模式
2.1线上视频资料教学:线上高端教师远程授课,上课内容即时保存供大家反复收看

2.2线下校区面授
线下学员遇到疑难问题、进行实际项目演练时,由项目经理答疑解惑,指导实际项目的操作。
3、麦子学院
在线智能学习系统LPS2.0
3.1线上在线教学
3.2线下活动聚会

4、优才学院
“全栈工程师”课程模式
在线教育授课

5、千峰教育
(1)全日制面授上课
(2)在线免费公开课报名学习

二、学费分析
1、青麦学院
(1)量身定制就业保驾服务,签订正式协议
(2)带薪学习
(3)培训后付费,"培训后"助学分期服务,学习期间无需支出高昂的培训费用
(4)包食宿,免费提供舒适的住宿和美味的餐饮
2、达内培训
(1)“先就业后付款”0负担入学
(2)就业后付款
(3)低学习门槛
(4)就业压力小
3、麦子学院
(1)免费视频:IT在线教育学习网站,在线自学课程
(2)“企业直通班” 服务:视频本身全部免费开放,但只有付费报名直通班的学者才能获得专业导师的全程跟踪辅导,并享受后续的企业就业对接服务。
(3)付费课程:在线付费报名学习课程
4、优才学院
(1)零首付,先就业,后付款
(2)学员都签定双保就业协议,通过四个月的学习,保证学员100%满意就业,不但保证就业,而且还保证就业工资
5、千峰教育
(1)0基础0元入学,免费入学两周
(2)零学费入学,工作后分期还款,业内学员毕业工资高,培训就业协议明确标明薪资,平均工资专科7000、本科8000、硕士8000
三、SWOT分析
1、青麦学院

2、达内培训

3、麦子学院

4、优才学院

5、千峰教育

四、趋势研究

由上图可看出,达内指数比其他培训机构指数较大,指数趋势也高于其他机构;青麦学院的指数是最小的,最低状态;麦子学院指数低于达内,在1月26日至2月2日指数趋于平缓趋势下降;千峰教育指数比青麦学院高,趋势整体是平缓状态,波动不大。
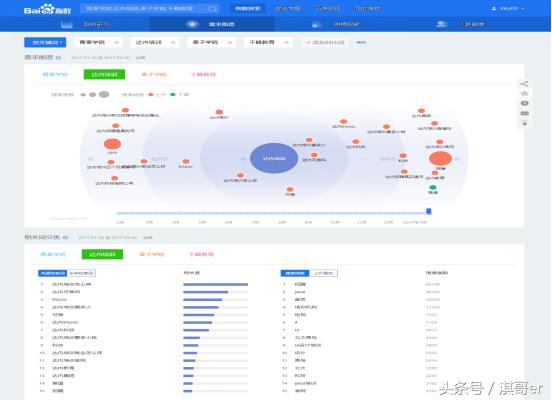
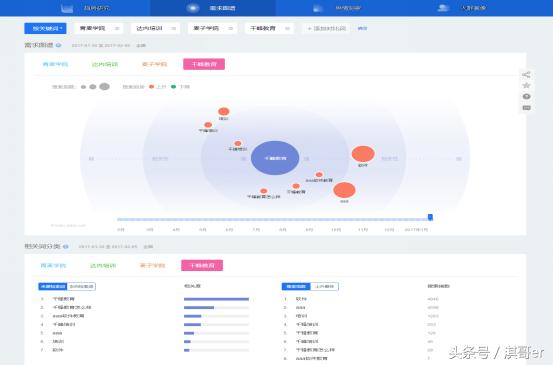
五、需求图谱
1、青麦学院

由图可看出,青麦学院的关键词搜索呈空白状态,了解青麦学院的人较少。
2、达内培训

想了解达内的搜索关键词较多,询问达内怎么样好坏的比较多。
3、麦子学院

想了解麦子学院以及麦子学院旗下品牌的人相对较多。
4、千峰教育

千峰教育的搜索关键词比青麦学院多,但比其他两家培训机构都少很多。
六、人群画像

由图可看出,达内培训的人群分布大部分是男生居多,女生只占了一小部分,主要目标人群是20-29岁、30-39岁的中青年;青麦学院的人群最少,麦子学院的人群基本都是男生,女生只占最少数,目标人群主要集中在30-39岁的中年人群,20-29岁也占有有一部分比例;千峰教育人群分布男女比例均等,主要目标人群都集中在20-29岁的青年人。
七、总结
如今的IT培训机构*款贷**分期和培训费用较高,给培训者造成了压力负担。培训就业不能明确保障,培训机构诚信问题有待提高。培训教师质量较差。2016-2022年中国IT培训行业市场分析与发展前景预测报告分析,因为IT技术的飞速发展,社会对IT培训人才的需求剧增。报告预测:未来的10年里,IT人才的缺口将放大,相对应的IT培训行业的也将非常可观,这将成为一个极具发展潜力的行业。
注:(优才学院成立较晚,故分析图没有收纳出)
微信公众号:淇哥(qigebxe)